image

Big Data Forensics

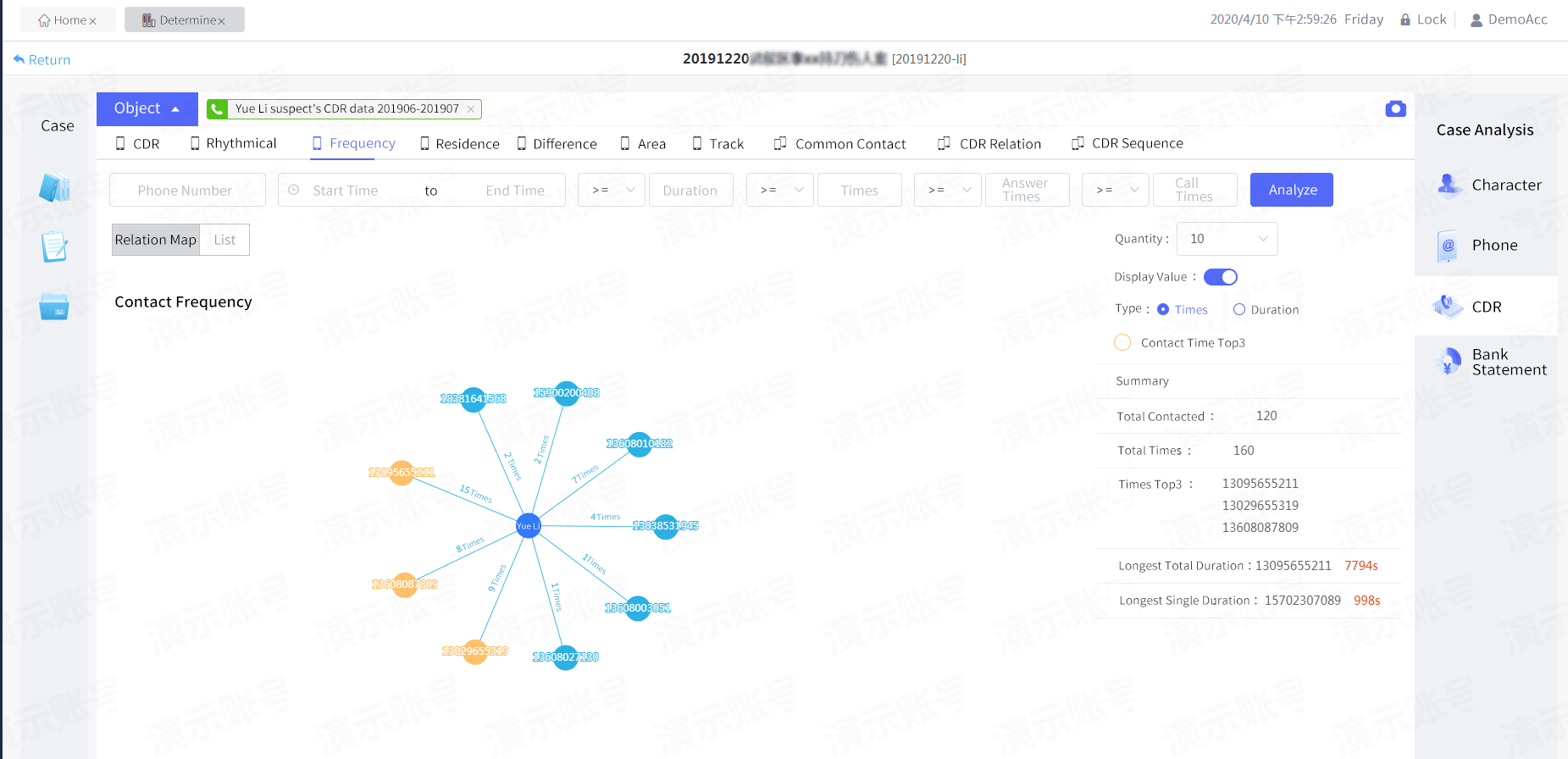
Devoted to improving the efficiency of breaking cases, Integrating various Digital Devices Data into Salvationdata Big Data Forensics System helps accurately discover the relationship between Multi-dimensional data, to sort out the organizational structure of the suspects.

Furthermore, by identifying their true identities, behavior habits, financial and transaction status, contact history, social connection, app usage and etc

Makes cases detective, study and judgment no longer difficult.

image
image

Modular Functionality

Modular definition of functionality with multiple tool classes, loosely coupled system building model, support for custom development

image

Intelligent Analysis

Combine with big data technology to build an investigation path methodology to achieve automatic data matching correlation and collision analysis to maximize potential leads

image

Visualization

Combine advanced WEB technology with multidimensional visual analysis tools to clearly present investigating results and quickly understand lead information

image

Dynamic 3D display platform

Visualization of large screen customization development, supporting 3D dazzling modeling effects and providing a variety of data interaction scenarios

image

Apply Free-Trial

Bring the power of SalvationDATA patented technology, get a free trial and see Big Data Forensics System in action today!